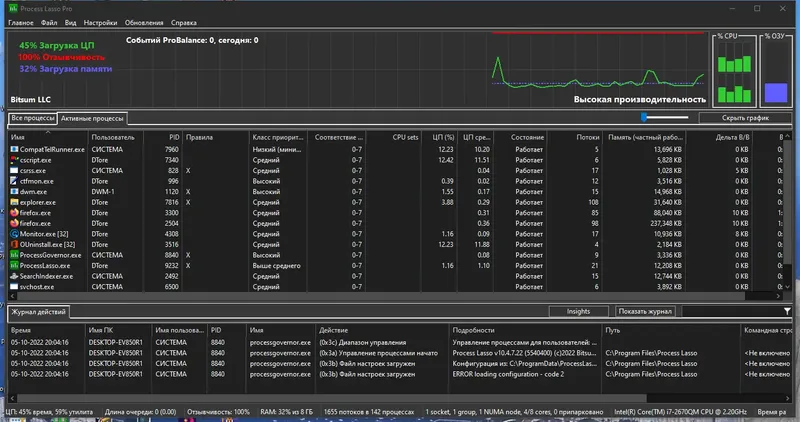
Process Lasso — это мощная системная утилита, предназначенная для автоматического и ручного управления запущенными процессами на компьютере. Она позволяет оптимизировать работу системы, повышая её стабильность и быстродействие за счет перераспределения ресурсов и ограничения ресурсов для особо нагруженных приложений. Благодаря технологии ProBalance программа предотвращает зависание системы, делая работу более плавной и комфортной.
Описание Process Lasso
Process Lasso — это универсальный инструмент для повышения производительности компьютера за счет динамического балансирования приоритетов процессов. Она автоматически снижает приоритет программ, которые чрезмерно загружают процессор, и ограничивает количество одновременно работающих копий приложений. Такой подход помогает избежать зависаний и тормозов, особенно при запуске ресурсоемких программ. Программа подходит для пользователей, желающих максимально эффективно настроить работу системы без необходимости глубоких технических знаний. Ее можно скачать с официального сайта, чтобы обеспечить стабильную работу ПК и повысить его отклик.
- Динамическое балансирование приоритетов процессов для оптимизации скорости работы
- Автоматическая настройка приоритетов и ограничение ресурсов
- Поддержка 32-битных и 64-битных систем
- Ускорение работы приложений на переднем плане
- Ведение статистики и отображение загруженности системы в реальном времени
Какая-то важная мысль по программе
Как пользоваться Process Lasso
Для настройки программы необходимо установить ее и запустить. После этого в интерфейсе можно легко настроить правила приоритетов для различных процессов и управлять ими через контекстное меню. В случае необходимости, можно применить автоматическую настройку, которая перераспределит ресурсы системы, повысив отклик и стабильность. Также доступна возможность отключения или ограничения запуска определенных программ, что особенно полезно для системных администраторов и продвинутых пользователей. Для более точной настройки рекомендуется ознакомиться с документацией на официальном сайте или в файлах настроек, таких как settings.reg и prolasso.ini. Скачать программу можно легко и быстро, чтобы начать использовать все ее возможности.
Достоинства и недостатки
Process Lasso — это надежное решение для управления системными процессами, которое помогает повысить производительность и стабильность ПК. Ее автоматические функции позволяют снизить нагрузку на центральный процессор и избежать зависаний, что особенно важно для ресурсоемких приложений. Благодаря интуитивно понятному интерфейсу и широким возможностям настройки, программа подходит как для новичков, так и для опытных пользователей. Однако, иногда возможны ложные срабатывания антивирусных программ при установке, что требует внимательности при скачивании и активации. В целом, это эффективное средство, которое можно скачать с официального сайта для полноценной работы системы.
Плюсы:
- Автоматическая оптимизация ресурсов системы
- Поддержка многоязычного интерфейса, включая русский
- Удобный графический интерфейс и управление процессами
Минусы:
- Возможное ложное срабатывание антивирусов при скачивании
Скачать
Для получения полной версии программы и использования всех возможностей, рекомендуется скачать Process Lasso с официального сайта. Там доступна как полная установка, так и портативная версия без необходимости установки. Скачать можно быстро и безопасно, а также получить официальные ключи для активации или воспользоваться пробной версией. После установки или распаковки, программа готова к настройке и использованию для повышения эффективности работы системы. Все необходимые файлы и обновления доступны на сайте разработчика, что гарантирует безопасность и актуальность программного продукта.
| Разработчик: | Process Lasso |
| Лицензия: | Бесплатная/Платная |
| Язык: | Русский |
| Платформа: | Windows 7, 8.1, 10, 11 x86-x64 (32/64 Bit) |


![Программный интерфейс Process Lasso Pro 10.4.7.22 RePack (& Portable) by elchupacabra [Multi Ru]](https://torsoft.top/wp-content/uploads/programmnyi_interfeis_process_lasso_pro_10_4_7_22_repack_portable_by_elchupacabra_multi_ru.webp)

![Установка Process Lasso Pro 10.4.7.22 RePack (& Portable) by elchupacabra [Multi Ru]](https://torsoft.top/wp-content/uploads/ustanovka_process_lasso_pro_10_4_7_22_repack_portable_by_elchupacabra_multi_ru.webp)